Leading Indicator Agent: Real-Time Sales Pipeline Risk Detection for Revenue Teams
No time to lose? Summarize with AI
ChatGPT
Claude

Sales pipeline risk detection fails most teams because it happens too late. By the time a deal appears at-risk in a forecast, the engagement gap that caused it is already weeks old. Aviso's Leading Indicator Agent monitors live pipeline signals continuously so sales leaders can intervene on specific deals before prospects disengage for good.
Why Pipeline Visibility Breaks Down at the Stage Where It Matters Most
Most sales tools measure outputs: win rate, quota attainment, stage progression. These confirm what already happened. They do not tell you that a champion stopped engaging, that discovery calls are consistently ending without a next step booked, or that a late-stage deal has had zero executive contact in two weeks.
Leading indicators are the signals that move before a deal slips: stage-level conversion rates, days since last stakeholder contact, engagement frequency per deal, and drop-off rates between Discovery and NBM Booked. They are measurable, stage-specific, and correctable when detected early.
Gartner's 2023 B2B Buying Journey research found that buyers spend just 17% of their total purchase process in direct conversations with vendors. When that narrow window goes quiet mid-cycle, deals rarely recover without a fast, deliberate response. The gap for most sales teams is not strategy. It is that detection happens after the window closes.
How the Leading Indicator Agent Detects Deal Slippage in Real Time
Aviso's Leading Indicator Agent runs continuously across your live pipeline. It analyzes logged activity, meeting outcomes, engagement frequency, and deal-level signals to surface at-risk deals and recommended actions before patterns deteriorate into lost pipeline.
Instead of waiting for a pipeline call to surface problems, sales managers start each day with a prioritized view of which deals need attention, what the risk is, and what to do about it. The agent has already done the analysis. The sales team acts on the output.

This is the practical shift: sales managers stop spending time finding problems and start spending time fixing them. The agent surfaces what needs attention. The manager decides how to respond.
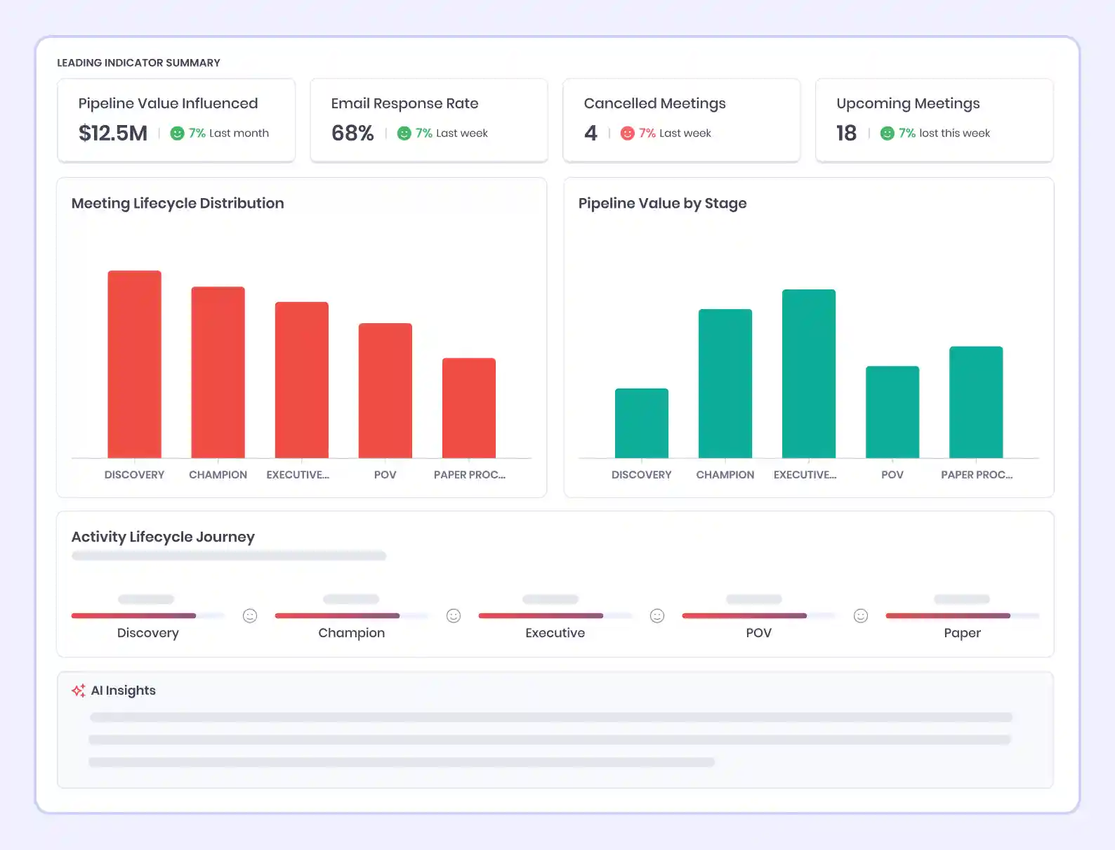
What the Agent Tracks Across Your Live Pipeline

Every metric on this dashboard reflects your team's live activity. Red indicators are not historical warnings. They are current signals requiring a response before the week closes.
Capability | What It Detects | So What |
Cadence Highlights | Stage drop-off rates, momentum shifts, new pipeline entries | Managers walk into reviews with the coaching agenda already set, not building it live from rep updates |
Meeting Conversion Tracking | Conversion rates across Discovery, NBM Booked, and NBM Done | Identifies the exact stage where prospects disengage so coaching targets the right conversation, not just the outcome |
Engagement Grade Scoring | Letter grade A to F per deal, based on activity frequency and stakeholder involvement | Gives managers an objective, real-time read on deal health that does not rely on rep self-reporting |
Uncategorized Activity Detection | Meetings and emails not linked to a deal or contact in Aviso | Stops revenue activity from disappearing from leadership visibility and skewing pipeline health scores |
New Pipeline Visibility | Qualified prospects, meetings held, rep time invested, pipeline value added | Shows which reps are building qualified pipeline and at what pace, turning productivity into a coachable metric |
Top Deals Summary | Next meeting status and win scores for negotiation and commit-stage deals | Focuses manager attention on the highest-value deals before every review, with current signal data already attached |
Where Deal Slippage Hides Before It Reaches Your Forecast

Sales teams should not find out a deal is at critical risk during a Friday pipeline call. This view gives managers that intelligence at the start of the week, ranked by severity, with the recommended action already attached. The team's job is to execute, not to investigate.
Three patterns consistently push deals toward critical risk before anyone notices:
Stage movement without engagement. A deal advancing through your CRM looks like progress. If no real buyer activity sits behind that stage change, the progression reflects a rep update, not customer behavior. The agent flags deals where stage advancement has no corresponding engagement data.
Champion disengagement going undetected. When a primary contact stops responding, the probability of a deal stalling climbs fast. Most teams find out when the deal goes completely dark, not when the disengagement pattern starts. The agent catches the pattern at the first signal, not the last.
Activity that exists but stays invisible. HubSpot's 2024 sales research found that 44% of reps stop following up after one attempt. Whether the follow-up happened or not, if it is unlinked from the correct deal in Aviso, your pipeline health read is incomplete. Uncategorized activity detection closes that gap before it distorts your data.
What Sales Leaders Can Do With This That Was Not Possible Before
The agent runs the surveillance. Sales leaders make the decisions. That is the division where deal recoveries actually happen.
A VP of Sales reviews only the deals carrying the highest-severity signals that day, already ranked and explained. No full pipeline scan. No time spent figuring out where to look.
A sales manager coaching a rep on conversion rates uses the agent's stage-level data against the team baseline. The conversation is grounded in a specific, measurable gap rather than a general performance concern.
An account executive starts their day knowing which deals need attention, which upcoming meetings have no preparation logged, and which engagement grades declined overnight. The agent built that picture. The rep acts on it with full context.
The sales team is not waiting for a problem to surface. They are responding to signals before prospects make their own decision to disengage.
FAQs
Q - What is sales pipeline risk detection?
It is the process of identifying signals that predict deal slippage, including engagement drops, cadence gaps, and champion disengagement, before they appear in a forecast. Aviso's Leading Indicator Agent automates this detection continuously across every active deal.
Q - What is Aviso's Leading Indicator Agent?
An AI agent that monitors activity, engagement signals, and deal health across your live pipeline to surface at-risk deals and recommend specific next actions before those deals stall.
Q - How is this different from a CRM dashboard?
A CRM reflects what reps logged. The Leading Indicator Agent detects where activity patterns deviate from expected conversion behavior and flags the specific deal or stage requiring action, without a manager searching for it.
Q - How are engagement grades calculated?
Grades A through F are based on logged activity frequency and stakeholder involvement breadth in Aviso. Grade accuracy depends on your team keeping activity attribution current.
Q - Does it replace the weekly pipeline review?
No. Managers arrive at reviews already knowing which deals need attention and why. The meeting focuses on decisions, not status discovery.
Q - How does the multi-agent capability work?
When the agent detects a risk signal, it activates other Aviso agents in the same cycle. A single flagged deal can trigger a rep alert, a manager coaching queue entry, and a deal momentum task simultaneously, with no manual routing.
Q - Is the Leading Indicator Agent available on all Aviso plans?
Available for RI-enabled tenants. Contact your Aviso account team to confirm availability for your plan.





